
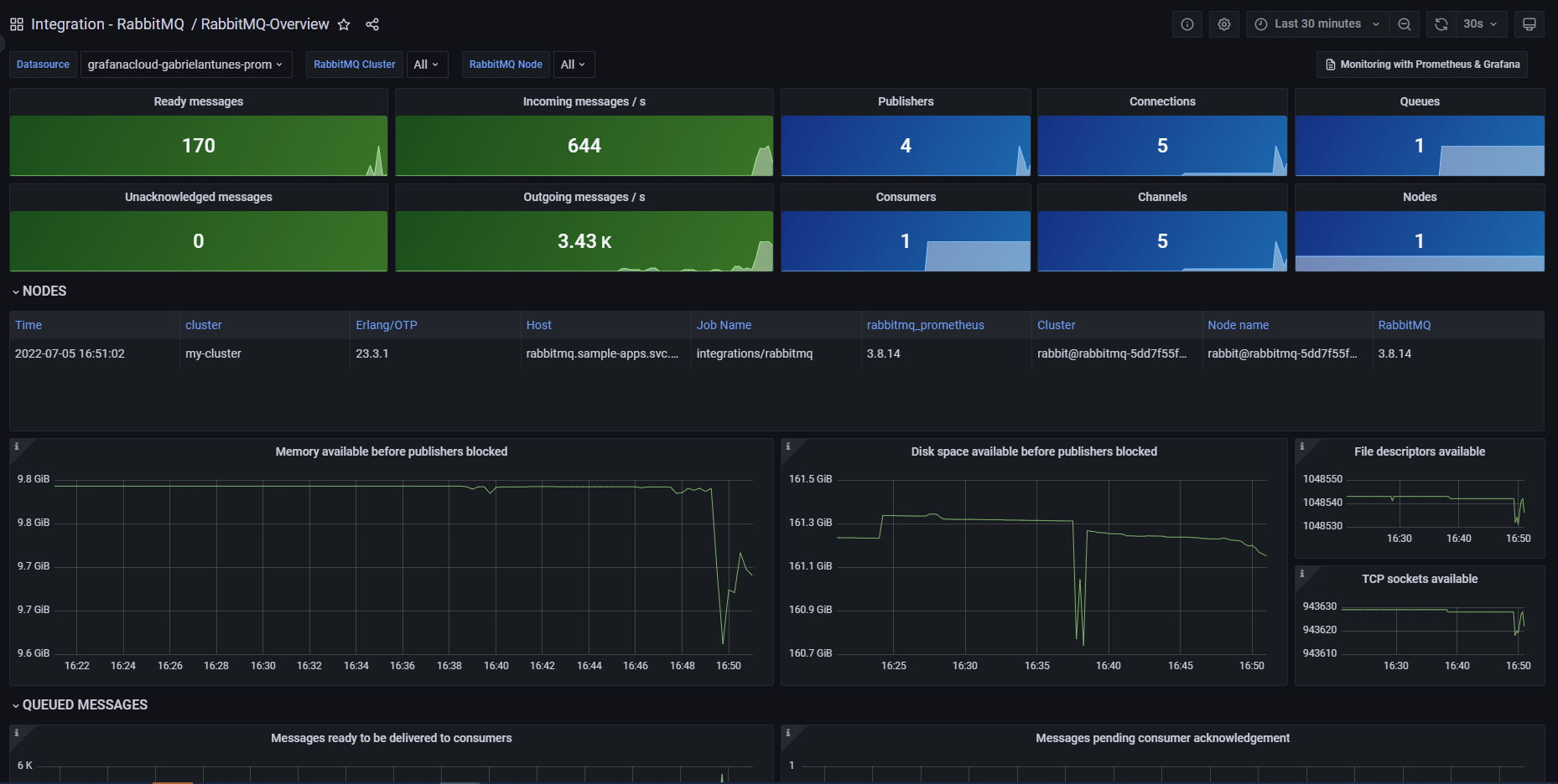
Monitor RabbitMQ easily with Grafana
Easily monitor RabbitMQ, the most widely deployed open source message broker, with Grafana Cloud’s out-of-the-box monitoring solution. The Grafana Cloud forever-free tier includes 3 users and up to 10k metrics series to support your monitoring needs.