Grafana Cloud k6

パフォーマンステストにおける最高の開発者体験

Grafana Cloud k6は、現代のパフォーマンステストプラットフォームであり、機能横断的なチームを一堂に集めてシステム障害を防ぎ、一貫して高速で信頼性の高いアプリケーションを提供します。

Grafana Cloud無料プランをすぐに始められます:月間500バーチャルユーザー時間、1万メトリック、50GBのログ、50GBのトレース、50GBのプロファイルなどが利用可能です。

Collaborate icon

パフォーマンステストでのコラボレーション

従来の開発、テスト、運用の各領域間の隔たりを埋める開発者中心の経験を活用し、チームがテストに協力して取り組むことができるようにします。

Rocket icon

リリースの信頼性とスピードを向上させる

パフォーマンステストをCI/CDプロセスに統合し、チームが既存のSLOを継続的にテストし、それらを破壊することなく新機能をデプロイできるようにします。

Clock icon

フルスタックの可視性でMTTRを短縮

プラットフォームを切り替えることなく、負荷テストの結果とサーバーサイドのデータを相関させ、パフォーマンス問題のトラブルシューティングに必要な全コンテキストを得ることができます。

Grafana Cloud をパフォーマンステストに使用する理由

テスト作成をより速く

  • 使いやすく、ドキュメントが充実している k6 API とCLI、そして馴染みのあるスクリプト言語であるJavaScript を使用して始めましょう。
  • GUI テストビルダーとブラウザレコーダーを使用することで、ユーザーのオ ボーディングを迅速 に行い、テストスクリプトの作成に対する参入障壁を下げることができます。
  • Web アプリ、CLI、およびCI パイプラインからテストをスケジュールおよび自動 化し、SLO を合否 の基準として使用します。
  • ロードテストで実際のトラフィックパターンをモデル化するために、多様なテス トシナリオを設定します。
Screenshot of Javascript in Grafana Cloud k6
Screenshot of Grafana Cloud k6 Studio

フロントエンドとバックエンドのパフォーマンステストを組み合わせて実施

  • Playwright にインスパイアされたk6 ブラウザーAPIを活用して、クリックや入力、ページのナビゲーションなどのユーザー操作をシミュレートし、ブラウザのパフォーマンスメトリクスをキャプチャします。
  • プロトコルレベルでロードテストを実行し、ブラウザレベルで数人の仮想ユーザーを配置するハイブリッドアプローチを採用することで、アプリケーションのパフォーマン スを総合的に把握します
  • Web Vitals メトリクスに関するレポート、詳細なブラウザ操 作のタイムライン、テスト実行中にキャプチャされたスクリーンショットを標準で提供するレポートを使用して、問題を迅速にデバッグします。

クラウドテストの実行

  • 21 の地域からテストを開始し、ユーザーがどこにいても優れた体験を提供できるようにします。
  • クラウドでロードテストを実行し、最大100 万の同時仮想ユーザーまたは1 秒あたり500 万リクエストに対応します。
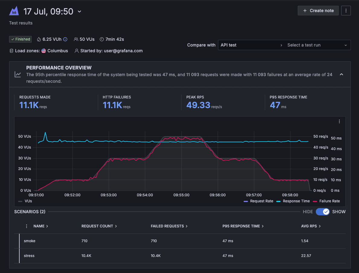
Grafana Cloud k6 dashboard showing performance data
Grafana dashboard showing performance overview data

パフォーマンステスト結果の分析

  • インテリジェントな Cloud Insightsアルゴリズムが、テストおよびアプリケーションのパフォーマンスに関連する問題を自動的に表面化させます。
  • テスト間の結果や時間経過による傾向を比較することで、パフォーマンスの変化を検出します。

パフォーマンステストとオブザーバビリティを相関させて分析

  • パフォーマンステストの実行から問題の解決まで、シームレスな体験を提供します。
  • Grafana でパフォーマンステストを視覚化し、クエリを実行します。
  • 既存のGrafana ダッシュボードにk6 のビジュアライゼーションを追加します。
  • パフォーマンステスト結果をサーバーサイドのメトリクス、ログ、トレースと自動的に相関させ、迅速に根本原因を特定します
Grafana dashboard showing Performance Insights data in Grafana Cloud k6
Grafana dashboard showing performance results with correlated metrics, logs, and traces

Correlate performance testing and observability

  • Go from running performance tests to problem resolution in a seamless experience.
  • Visualize and query performance tests in Grafana.
  • Add k6 visualizations to your existing Grafana dashboards.
  • Automatically correlate performance test results with server-side metrics, logs, and traces to find root causes quickly.

It’s easy to get started with Grafana Cloud k6

For full implementation details and best practices

2

Create tests

Write a test in your text editor or IDE, or use our no-code tools to speed up test creation

3

Run cloud tests

From the CLI, run the k6 cloud command. In the Grafana Cloud k6 app, use the script editor, test builder, or re-run a listed test

4

Analyze test results

View real time result visualization as the test runs and correlate the data with other data sources in Grafana dashboards

フリー
いつでも無料
$0

クレジットカード登録不要

実用的な無料プランで、Grafana Cloud のすべての機能にアクセス可能

  • 月間 50,000 セッションまで
  • コミュニティサポート
プロ
オンデマンド
$0.15 / 仮想ユーザー時間 (VUh)

フリープランを超えた分は従量課金

月額 $19 のプラットフォーム料金に含まれる内容:

  • 月間 500 仮想ユーザー時間まで。その後は従量課金
  • 1日8時間 x 週5日のメールでのサポート対応
エンタープライズ
年間料金
カスタム

年間コミットに基づくスケーラブルな価格をご提案いたします。

年間最低コミット額 $25,000

  • プレミアムサポート
  • オブザーバビリティアーキテクト
  • 柔軟なデプロイメント(パブリッククラウド、フェデラルクラウド、又はお客様独自のクラウド環境にて利用)


“Our usage of Grafana k6 has played a critical role in helping us to push our system to its limits, identify its breaking points, and explore how it would behave in unexpected circumstances. Grafana k6 has also become an invaluable tool for experimenting with performance optimizations.
Justin Rusbatch
Staff Software Engineer at Olo

Ready to get started with k6 in Grafana Cloud?